TAP
Schéma de câblage du TAP !
Attention
- Veuillez ne pas connecter le TAP sur la prise du servo, il faut le connecter sur la prise de fin de course !!!

Tutoriel de configuration du TAP
prompt
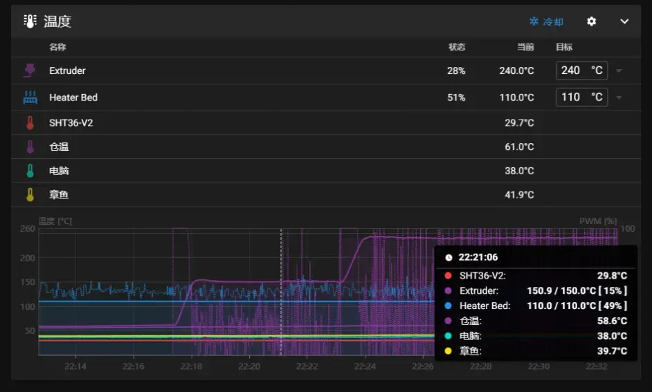
- Comme le TAP utilise directement la buse comme déclencheur de fin de course, il n'y a aucun décalage XY
prompt
- Les seules modifications du TAP concernent la fin de course Z et la sonde
[stepper_z]
endstop_pin: probe:z_virtual_endstop
# endstop_pin: ^sht36:PA1
# position_endstop: -0.5
[probe]
pin: ^sht36:PC15 # Interface du signal
x_offset: 0 # Décalage de la sonde par rapport à la buse sur l'axe X
y_offset: 0 # Décalage de la sonde par rapport à la buse sur l'axe Y
#z_offset: 0 # Décalage de la sonde par rapport à la buse sur l'axe Z
speed: 3.0 # Vitesse de nivellement
lift_speed: 5 # Vitesse de relevage de la sonde
samples: 3 # Nombre d'échantillons
samples_result: median # Méthode de prise de valeur (median par défaut)
sample_retract_dist: 3.0 # Distance de retrait lors du nivellement
samples_tolerance: 0.075 # Tolérance des échantillons (une valeur trop faible peut entraîner une augmentation du nombre d'échantillons)
samples_tolerance_retries: 3 # Nombre de tentatives en cas de dépassement de la tolérance
activate_gcode:
{% set PROBE_TEMP = 150 %}
{% set MAX_TEMP = PROBE_TEMP + 5 %}
{% set ACTUAL_TEMP = printer.extruder.temperature %}
{% set TARGET_TEMP = printer.extruder.target %}
{% if TARGET_TEMP > PROBE_TEMP %}
{ action_respond_info('La température cible de l'extrudeur à %.1f°C est trop élevée, elle va être réduite à %.1f°C' % (TARGET_TEMP, PROBE_TEMP)) }
M106 S255
M109 S{ PROBE_TEMP }
M106 S26
{% else %}
# La température cible est déjà suffisamment basse, mais la buse peut encore être trop chaude.
{% if ACTUAL_TEMP > MAX_TEMP %}
{ action_respond_info('La température de l'extrudeur à %.1f°C est encore trop élevée, attente jusqu'à ce qu'elle descende en dessous de %.1f°C' % (ACTUAL_TEMP, MAX_TEMP)) }
TEMPERATURE_WAIT SENSOR=extruder MAXIMUM={ MAX_TEMP }
{% endif %}
{% endif %}
Modification des macros de démarrage
- Effet

Modification des macros de démarrage sous PrusaSlicer
M109 S150
print_start
M109 S[first_layer_temperature]
Modification des macros de démarrage sous CURA
M109 S150
print_start
M109 S{material_print_temperature_layer_0} ;Démarrage chauffage extrudeur
Modification des macros de démarrage sous Orca-Slicer
M190 S[bed_temperature_initial_layer_single]
M109 S150
print_start PRINT_MIN={first_layer_print_min[0]},{first_layer_print_min[1]} PRINT_MAX={first_layer_print_max[0]},{first_layer_print_max[1]}
M109 S[nozzle_temperature_initial_layer]
Loading...