Find Myprints
Find Myprints는 Klipper를 기반으로 한 프린터 관리 소프트웨어로, 사용자가 프린터를 쉽고 편리하게 모니터링하고 관리할 수 있는 기능을 제공합니다. Find Myprints를 통해 사용자는 프린터 상태를 원격으로 모니터링하고, 프린트 진행 상황을 확인하며, 프린트 작업을 관리할 수 있습니다.
주요 기능
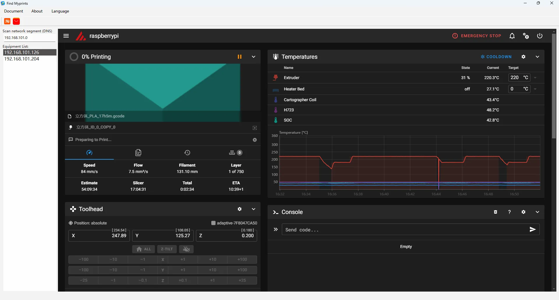
- 원격 모니터링: 사용자는 웹 인터페이스를 통해 실시간으로 프린터의 상태를 확인할 수 있으며, 이에는 온도 및 프린트 진행 상황 등의 정보가 포함됩니다.
- 장치 검색: 로컬 네트워크를 통해 연결된 프린터 장치를 자동으로 검색하여 사용자가 빠르게 프린터를 찾아 연결할 수 있도록 해줍니다.
- 다른 서브넷 내 검색 지원: 서브넷을 넘어서 프린터 장치를 검색할 수 있도록 지원하여 연결의 유연성을 높여줍니다.

Loading...