Aller au contenu principal

Présentation de FLY-Tools

  • FLY-Tools est un outil basé sur le Web conçu pour simplifier et optimiser le flux de travail des utilisateurs d'imprimantes 3D. Il propose une série de fonctionnalités qui aident les utilisateurs à gérer et configurer plus facilement leurs imprimantes 3D.
  • FLY-Tools prend actuellement uniquement en charge le système FlyOS-Armbian et est déjà intégré dans ce système, aucune installation supplémentaire n'est nécessaire.

Fonctionnalités de FLY-Tools

  • Prise en charge de plusieurs langues et du thème sombre
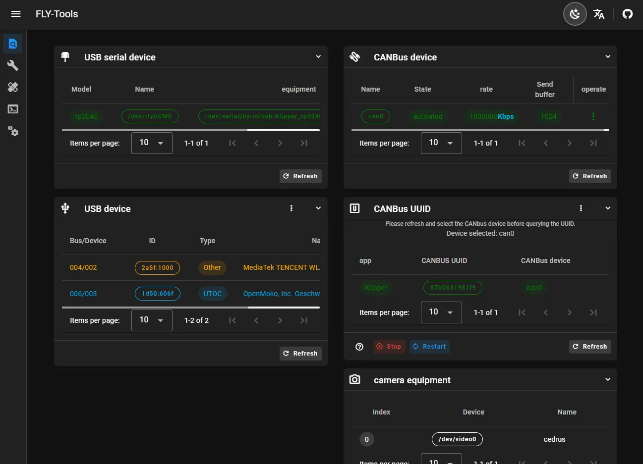
  • Possibilité de consulter et de copier d'un clic l'ID du port série USB, l'ID de l'appareil USB, l'UUID CANbus et l'ID de l'appareil vidéo
  • Activation ou désactivation d'un appareil CAN spécifique d'un clic
  • Modification en ligne du débit et de la taille du tampon d'envoi des appareils CAN
  • Compilation en ligne du firmware Klipper pour la carte mère FLY (la compilation du firmware Katapult est en cours d'adaptation)
  • Prise en charge de l'écriture en ligne avec les méthodes DFU, HID et CAN
  • Téléchargement de tous les fichiers firmware compilés
  • Génération en ligne des graphiques de charge Klipper
  • Mesure automatique et génération d'un graphique de résonance d'un clic
  • Connexion SSH depuis le navigateur
  • Connexion SSH via une interface web (basé sur ttyd)
  • Compatibilité avec le système FLYOS version 3.3.4, permettant de configurer l'affichage de l'écran et de la page web

Aperçu de l'interface de FLY-Tools

Loading...
- 3D Mellow -
- 3D Mellow -
- 3D Mellow -
- 3D Mellow -
- 3D Mellow -
- 3D Mellow -
- 3D Mellow -
- 3D Mellow -
- 3D Mellow -
- 3D Mellow -
- 3D Mellow -
- 3D Mellow -
- 3D Mellow -
- 3D Mellow -
- 3D Mellow -
- 3D Mellow -
- 3D Mellow -
- 3D Mellow -
- 3D Mellow -
- 3D Mellow -
- 3D Mellow -
- 3D Mellow -
- 3D Mellow -
- 3D Mellow -
- 3D Mellow -
- 3D Mellow -
- 3D Mellow -
- 3D Mellow -
- 3D Mellow -
- 3D Mellow -
- 3D Mellow -
- 3D Mellow -
- 3D Mellow -
- 3D Mellow -
- 3D Mellow -
- 3D Mellow -
- 3D Mellow -
- 3D Mellow -
- 3D Mellow -
- 3D Mellow -
- 3D Mellow -
- 3D Mellow -
Loading...