Перейти к основному содержимому

Введение в FLY-Tools

  • FLY-Tools — это веб-инструмент, предназначенный для упрощения и оптимизации рабочих процессов пользователей 3D-принтеров. Он предоставляет ряд функций, которые помогают легче управлять и настраивать 3D-принтеры.
  • FLY-Tools в настоящее время поддерживает только систему FlyOS-Armbian и уже встроен в нее, дополнительная установка не требуется.

Особенности FLY-Tools

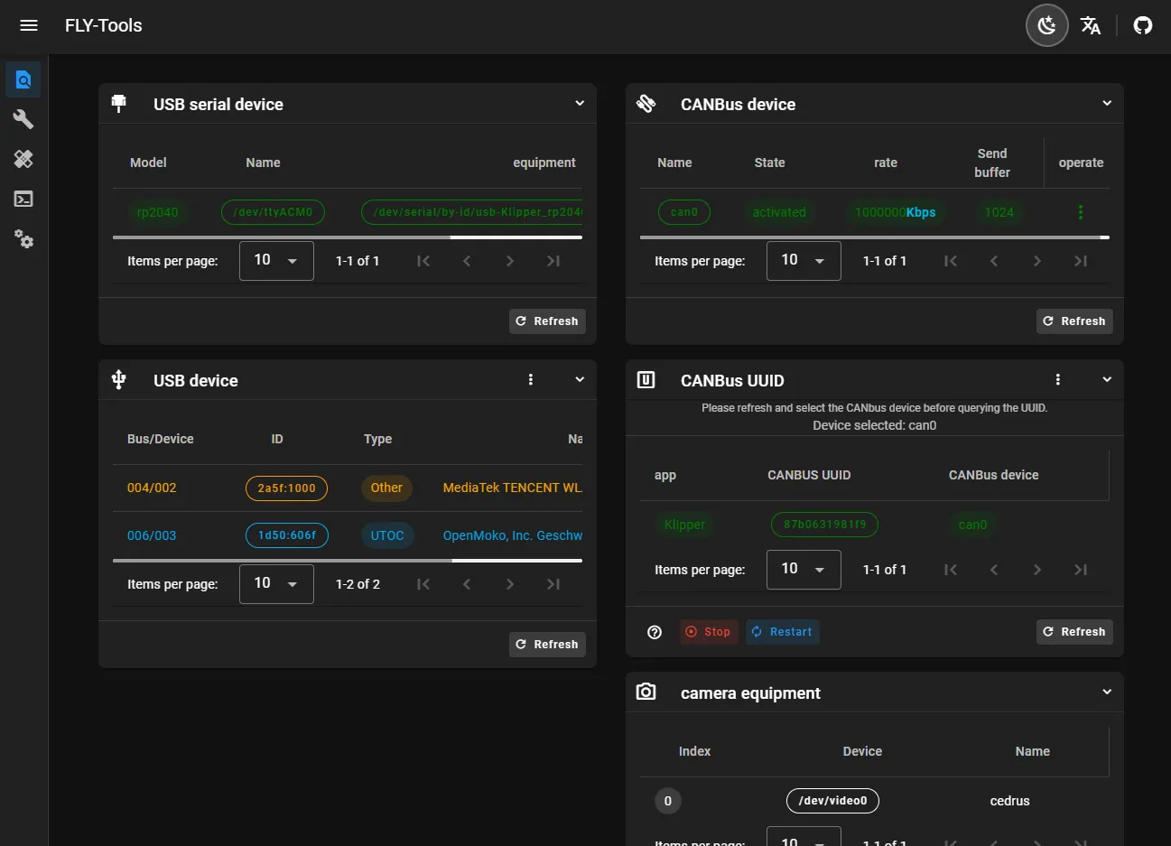
  • Поддержка нескольких языков, поддержка темного интерфейса
  • Поддержка запроса и однократного копирования ID USB-порта, ID USB-устройства, UUID CANbus, ID видеоустройства
  • Поддержка активации или отключения указанного CAN-устройства одним щелчком
  • Поддержка онлайн-изменения скорости CAN-устройства и размера буфера передачи
  • Поддержка онлайн-компиляции прошивки Klipper для основной платы FLY (компиляция прошивки Katapult находится в стадии адаптации)
  • Поддержка онлайн-прошивки, поддержка способов прошивки DFU, HID, CAN и др.
  • Поддержка загрузки всех скомпилированных файлов прошивки
  • Поддержка онлайн-генерации графика нагрузки Klipper
  • Поддержка автоматического измерения и генерации графика резонанса одним щелчком
  • Поддержка SSH-подключения через веб-интерфейс
  • Поддержка веб-SSH (на основе ttyd)
  • Поддержка системы FLYOS версии 3.3.4, настройка экрана, отображение веб-страницы и др.

Демонстрация интерфейса FLY-Tools

Loading...
- 3D Mellow -
- 3D Mellow -
- 3D Mellow -
- 3D Mellow -
- 3D Mellow -
- 3D Mellow -
- 3D Mellow -
- 3D Mellow -
- 3D Mellow -
- 3D Mellow -
- 3D Mellow -
- 3D Mellow -
- 3D Mellow -
- 3D Mellow -
- 3D Mellow -
- 3D Mellow -
- 3D Mellow -
- 3D Mellow -
- 3D Mellow -
- 3D Mellow -
- 3D Mellow -
- 3D Mellow -
- 3D Mellow -
- 3D Mellow -
- 3D Mellow -
- 3D Mellow -
- 3D Mellow -
- 3D Mellow -
- 3D Mellow -
- 3D Mellow -
- 3D Mellow -
- 3D Mellow -
- 3D Mellow -
- 3D Mellow -
- 3D Mellow -
- 3D Mellow -
- 3D Mellow -
- 3D Mellow -
- 3D Mellow -
- 3D Mellow -
- 3D Mellow -
- 3D Mellow -
Loading...